Рассматриваете возможность управления тестированием QMetry? Вот что мы думаем:
Инвестиции в инструмент управления тестированием – это важное решение, поэтому перед принятием решения естественно изучить различные инструменты управления тестированием.
Однако у каждого бизнеса свои собственные требованиям, а просмотр множества функций, предлагаемых каждым инструментом, — непростая задача.
Если вы рассматриваете возможность использования QMetry Test Management, мы провели здесь подробный обзор, чтобы помочь вам принять обоснованное решение.
Хотя этот инструмент предлагает множество функций, мы для простоты рассмотрели его по четырем широким категориям.
Итак, давайте углубимся в понимание основных возможностей QMetry Test Management

Основные возможности QMetry Test Management
- Разработка и выполнение тестов
- Аналитика качества
- Масштабируемая архитектура
- Миграция и Принятие
#1. Разработка и выполнение тестов
QMetry Test Management предлагает интеллектуальные функции разработки тестов, такие как BDD, для поддержки гибкой разработки тестов, возможности исследовательского тестирования и функции повторного использования, такие как обмен шагами и параметризация данных, для эффективного тестирования и повышения производительности.
Это единственный инструмент искусственного интеллекта, который использует возможности ИИ с QQBot для сбора всех данных, получения действенной информации и оптимизации рекомендаций, обеспечивающих скорость, гибкость и возможность повторного использования. <р>В ходе тестирования мы обнаружили, что этот инструмент настолько независим от платформы, что его можно интегрировать с нашими существующими инструментами разработки, такими как Jira и Azure DevOps, а также с некоторыми популярными платформами CI/CD, платформами автоматизации и облаками устройств.
Подход BDD помог использовать модули тестовых наборов для организации тестовых сценариев, и мы смогли делиться ими и повторно использовать их для достижения максимальной эффективности.
Этот инструмент упростил для нас выполнение тестов. создавая тестовые сценарии и шаги, напрямую связывая тестовые сценарии или сопоставляя их с другими пользовательскими историями.
Мы также заметили встроенный рабочий процесс для отраслей, требующих соблюдения нормативных требований для своей деятельности по тестированию.
Такие функции, как ведение журнала аудита для каждого события и рабочие процессы утверждения электронной подписи, необходимы клиентам в строго регулируемых отраслях здравоохранения и медико-биологических наук.
Он также обеспечивает поддержку требований соответствия, таких как CFR Part 11 для отрасли здравоохранения, что делает его универсальным решением. .
Экран создания и выполнения тестов


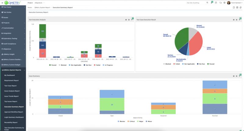
#2. Аналитика качества
В ходе тестирования мы также обнаружили, что этот инструмент предлагает интеллектуальную аналитику в реальном времени и расширенные возможности настраиваемой отчетности для деловых и технических пользователей.
Это единственный инструмент, позволяющий использовать возможности искусственного интеллекта с помощью QQBot, который не только автоматически прогнозирует повторяющиеся тестовые ресурсы, но также предоставляет прогнозные предложения по покрытию с прогнозирующими и предписывающими практическими сведениями для повышения производительности.
Это дало нам видимость в реальном времени, отчеты для отслеживания, охвата, хода выполнения, анализа ошибок, сравнения целевых и фактических исполнений, создания визуальных отчетов, пользовательских отчетов на основе запросов, возможности повторного использования, стандартных отраслевых матриц и интеллектуальных практических сведений о качестве программного обеспечения. и конвейеры доставки через информационные панели и отчеты.
Наше внимание привлекли некоторые расширенные функции: интерфейс без кода для создания настраиваемых отчетов с использованием операторов SQL.
Мы могли легко обмениваться настраиваемыми визуальными отчетами между нашими командами.
Готовый экран сводного отчета о выполнении, определяемый системой.
Экран отчета о тестовом покрытии

Экран пользовательского расширенного отчета о запросах

Пользовательский отчет с перетаскиванием экрана

#3. Масштабируемая архитектура
QMetry Test Management — это инструмент на базе SaaS с высокой доступностью и масштабируемостью.
Мы обнаружили, что его владение и обслуживание обходятся недорого.
Он имеет настраиваемую модель, основанную на функциях, поэтому вы можете покупать только то, что нужно вашей команде контроля качества.
Он сертифицирован на соответствие требованиям, что хорошо, если вы работаете в сфере жесткого регулирования. <р>Его можно интегрировать с нашей существующей цепочкой инструментов через REST API, даже если он не поддерживается «из коробки».
Инструмент не только соответствует законам о защите данных, таким как GDPR, но также предлагает локальный хостинг, особенно в Европе, для соответствия нормативным требованиям.
Экран аудита и соответствия

Интуитивный пользовательский интерфейс
#4. Миграция и внедрение
Нам понравился тот факт, что QTM позволяет легко перейти с существующих устаревших инструментов управления тестированием.
Мы провели пробную версию и смогли импортировать тестовые примеры и выполнение с помощью несколько кликов.
Самое приятное то, что весь процесс четко определен и прост.
Он предлагает готовую утилиту для TestRail, Open Text ALM, Zephyr Squad и Zephyr Enterprise.
Этот современный и интуитивно понятный пользовательский интерфейс упрощает внедрение и быструю адаптацию.
>Вы можете легко изучить и настроить его использование.
Мы также протестировали и обнаружили, что интеграция проста и безопасна.
Корпоративные команды могут запустить один проект за несколько часов и полностью перейти на этот инструмент всего за несколько часов. несколько недель.


Цены на управление тестированием QMetry
Давайте посмотрим подробности цен на управление тестированием QMetry
Он поставляется с двумя планами. <р>Базовый план начинается с 720 долларов США в год с ежегодной оплатой или 66 долларов США в месяц с ежемесячной оплатой.
Вы можете выбрать любой из двух планов, включая план Enterprise Plus, который представляет собой индивидуальный план в зависимости от ваших потребностей.
Он предлагает 15 дней бесплатной пробной версии и бесплатная демоверсия.
Перейдите на QMetry и начните пользоваться бесплатной пробной версией сегодня
Наш вердикт
QMetry Test Management создан для оптимизации принятия решений в цифровых путешествиях ваших команд Agile и Dev-Ops.
Платформа с поддержкой искусственного интеллекта хорошо диверсифицирована благодаря уникальным возможностям, таким как создание тестов с поддержкой искусственного интеллекта с помощью QQBOT, бесшовная интеграция с Jira, Azure DevOps. , Automation Tools/Frameworks и CI/CD, предлагает настраиваемые отчеты и персонализированные информационные панели, а также поддерживает функции, основанные на соблюдении требований, такие как рабочий процесс электронной подписи с CFR Part 11.
Он полностью способен управлять межфункциональными проектами на гибкой платформе.
В Короче говоря, это один из лучших инструментов на рынке для комплексного управления тестированием для корпоративных команд.
TAG: qa










